Expand my Community achievements bar.

Get ready! An upgraded Experience League Community experience is coming in January.
SOLVED

Analysis Workspace - applied segment with Day dimension and breakdown showing incorrect column sums numbers than with broken down dimension directly

Avatar

Community Advisor and Adobe Champion

Hi guys,

 

I have a strange behavior in the Analysis Workspace, where the numbers displays with Day as primary dimension and broken down by a prop are incorrect, where when the prop is used as primary dimension without breakdown, it's looking at least closer to the actual sum.

 

Background

I enabled datastream mapping of the user's ECID to my custom dimension as described here. Don't think it is related, but for completeness

 

Base Setup

  • an applied Hit-level segment that filters out a specific value in the prop "Platform"

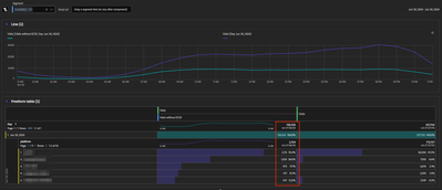
Buggy Freeform Table Setup

  • primary dimension: "Day"
  • "Platform" breakdown applied on a specific day
  • shown column sum is 140k, where the sum of the first 5 items is just 4.4k

ECID_by_day_and_platform.png

Way better (yet still not correct) Freeform Table Setup

  • primary dimension: "Platform" without breakdown
  • shown column sum is 2.8k, also not 4.4k, but at least closer

 

ECID_by_platform.png

 

Any idea what's going on here?

Cheers from Switzerland!


1 Accepted Solution

Avatar

Correct answer by
Community Advisor and Adobe Champion

Do you have mobile apps included in your suite? And do you have lifecycle metrics enabled?

 

My suspicion is that the Day by "Visits without ECID" of 140K might be coming from your Mobile App Launches... usually those calls occur before the ECID is set, and often don't include dimensions (so when broken out by Day and then Dimension, all those Mobile App Lifecycle metrics can cause some odd behaviour like this...

 

You can try adding an "exclude Launch Hits" and see if that makes a difference?

View solution in original post

5 Replies

Avatar

Correct answer by
Community Advisor and Adobe Champion

Do you have mobile apps included in your suite? And do you have lifecycle metrics enabled?

 

My suspicion is that the Day by "Visits without ECID" of 140K might be coming from your Mobile App Launches... usually those calls occur before the ECID is set, and often don't include dimensions (so when broken out by Day and then Dimension, all those Mobile App Lifecycle metrics can cause some odd behaviour like this...

 

You can try adding an "exclude Launch Hits" and see if that makes a difference?

Avatar

Community Advisor and Adobe Champion

good catch, @Jennifer_Dungan 

the client has an app that uses the same RSID (don't ask me why), which is likely the culprit.

 

Thx

Cheers from Switzerland!


Avatar

Community Advisor and Adobe Champion

Honestly, tracking website and app into the same suite is my preferred method... it's easy to split up the site using Virtual Suites to Web vs App (vs whatever), but if done correctly, all your pages and content will roll up to show overall network traffic to specific content. 

 

But this does come with the caveats that there are some differences that need to be accounted for... 

Avatar

Community Advisor and Adobe Champion

Yeah, as long as the two sources also fill the same props and eVars which has not been the case xD

Cheers from Switzerland!


Avatar

Community Advisor and Adobe Champion

Hahah fair! If they aren't sending the data to match your website profile then that is definitely a case of being done wrong....