The Complete Guide to Product Updates from Marketo Summit 2018 and the Impact on Your Marketing Operations
It’s an annual tradition at Marketing Nation Summit for Marketo to announce new features and product updates.
Similarly, Perkuto's post-Summit practice is to provide a summary of the discussions as well as commentary on the potential impact for your marketing operations. It’s our way of keeping you informed while keeping it real. So grab a cup of coffee — this post is a little longer than most but worth the time to read in its entirety.
Marketo Product Updates on Deck for 2018 - An Overview
This year, Marketo defined five main product priorities plus announced key enhancements in each area. The 30,000-foot overview:
- UX: Garnishing audience “ooh’s” and “ah’s,” Marketo’s unveiled its new next-generation user interface, “Marketo Sky.” Entering into open beta this month, Sky is visually appealing and contains some highly-requested productivity enhancements.
- Analytics: In a calculated (pun intended) and much-needed move, Marketo shored up its attribution and analytics capabilities with the acquisition of Bizible, a leading Marketing Performance Management solution.
- AI: “AI” is the buzzword in marketing circles right now. In a timely move, Marketo announced new machine-learning capabilities for identifying your ideal customer and finding look-alike audiences (AudienceAI).
- Marketing/Sales Alignment: In 2017, Marketo announced the ToutApp acquisition. In 2018, ToutApp is being rebranded as “Marketo Sales Engage” with tighter integration to the Marketo platform.
- Platform: Marketo continues the ongoing quest for scalability, with additional changes to improve campaign throughput and speed plus a plan for improved LaunchPoint integrations.
Diving Deep: UX
Marketo’s next-generation user interface has been a long time coming; customers should expect an open beta version available in May 2018. More than just a cosmetic re-skinning, the new interface is a complete overhaul of Marketo’s front-end, using modern web technologies and providing a stronger foundation for continued development. Seasoned Marketo admins will especially relish the productivity improvements, including:
Saved Rules
Saved rules are collections of triggers/filters or flow steps that can be preserved and made accessible to your users. For example, you might have a specific set of smart list filters you use to email all customers of “product A,” including customer status, product entitlement, record viability, plus advanced logic to tie them together — you get the idea.
As we all know, (and likely have experienced at some point), these filters are easy to mess up. With the new interface, the admin can create a rule called “Customers of Product A” and drag that rule onto the canvas causing your previously saved filters/triggers to materialize. Currently, the saved rules feature operates globally, although there was a discussion of private vs. public rules possibly in the future. And in case you’re wondering, the same logic can also be applied to flow steps. Overall, the saved rules feature will save marketing operations staff time and error-proof the process. Well done, Marketo.

A saved rule and a list of filters it contains.
Mass Approvals and Activations
Are you regularly cloning your program templates? If so, you’ll be happy with this one. (If you aren’t, you should!) The mass approval and activation feature simplifies and streamlines the process of deploying programs by displaying a list of assets along with an easy way to approve or activate them in bulk. This is another substantial improvement and time-saving enhancement, not to mention relief from tedious and unnecessary clicks.

Approve multiple smart campaigns with a single action.

A pop-up notifications menu tells you when your mass action is complete.
Asset Expiration
Never manually update stale or outdated pages again! The new Sky will provide a way to give assets an expiration date, or in the case of smart campaigns, a deactivation date. Rest assured that visitors cannot access outdated pages (ex: a registration page for a past event) and lighten the load on your system by not keeping triggers active longer than necessary. Best of all, you’ll never need to backtrack work as landing pages can have a default or page-specific fall-back to show after the expiry date.

Easily set an expiration date for multiple assets.
My Token Updates
My Tokens are the key to scalable and efficient operations in Marketo. Sky introduces some token-related improvements, many of them targeted at power users with heavily-tokenized programs, including:
- Token foldering: The ability to organize your tokens with sub-folders.

- Token searchability: New keyword search capabilities within programs and folders.

- No renaming: System prevents you from silently breaking your token references by restricting token renaming. This is useful but also annoying when you make a spelling mistake.
- Token cloning: The alternative to renaming — cloning the token and renaming it.

- See where tokens are used: A new context menu showing the usage and location of tokens, although the icon to access it is somewhat counter-intuitive at present as it looks like a "refresh" button. Currently this feature only supports tokens located in email header fields and rich text regions, limiting its usefulness, but hopefully this will become more comprehensive over time.

- New token types: A simplified process to defining links and images as variables. Say goodbye to the previous process of inserting within text/rich text tokens; Sky’s new token types create an experience similar to the link/image dialogues inside of assets as well as ensure link tracking works correctly.

Example of an image token dialogue, which allows you to pull directly from Design Studio files.
Global Search
Improving system organization, Sky is planned to include a global search box with an index spanning the entire platform, making every asset within reach from a single spot. The index not only captures the name of the asset but also the asset labels. Global search is a good improvement although there are limitations of the search function, include searching the content of the assets themselves. Perhaps we’ll see this addition down the road.

Labels
Labels are a new kind of metadata, which can apply to both programs and assets. Functioning similarly to “tags” on a blog post, labels enable freeform and unstructured metadata to sort, organize, and search your assets. There won’t be any validation around labels, meaning it will be up to Marketo admins to define and create clear taxonomies and conventions appropriate for their users and requirements, but overall, the addition of labels combined with global search is a powerful enhancement.

Labels offer a lot of flexibility, but make sure you develop a label strategy to make them consistent and therefore useful.
Other UX Improvements
Marketo’s list of updates doesn’t stop here. Of the other updates mentioned, some are currently in the beta while others are on the horizon:
- My Marketo Homepage: Marketo will finally have a solid “homepage” experience when you log in, displaying familiar navigational tiles as well as dashboard-style widgets highlighting key metrics or system data. Marketo has wisely made this customizable (as no two companies would want the same thing) but which options are available is still TBD.

- Filter the Tree: Reminiscent of a beefed-up Campaign Inspector except more readily accessible, users can filter the tree by date range, asset type, label (etc.) to limit the scope of what’s in focus when working in marketing activities.

- Contextual help: Contextual information and guidance via help prompts throughout the interface.

- Revamped Program Detail Page: More information, all in one place: in addition to mass approvals in bulk, the program summary page offers a revamped program schedule providing a full calendar experience and easier access to related information.
- Revamped Smart Campaign Detail Page: Resolving previous UI inconsistencies and enhancing ease of use, admins can access a grid of campaign members and perform single flow actions just as you would in other person grids.

- Revamped Asset Detail Page: Expect more accessible “used by” menus and buttons for primary actions. Additionally, the draft and approved version of an asset are now combined in a single node (as opposed to the draft being a child of the approved asset) with separate sets of action buttons to manipulate each version.

- Revamped Landing Page Detail Page: The URL is now clickable and can be copied with a single click for easier access. PURL enablement is also more conveniently exposed on the detail page.

- New Iconography: Introducing the lightning bolt for triggered campaigns!

- Folder Level Permissions: Another long-awaited feature, it appears Marketo Sky will now make this possible.
- Cookie Opt-In: Although not part of the current beta, Marketo intends to offer native cookie opt-in functionality in response to GDPR. There are, however, no immediate plans to support other requested GDPR features, such as person anonymization.
- More Agile Release Cycle: Marketo Sky enhancements (and bug fixes) will no longer be tied to quarterly release cycles but will be shipped independently, possibly every few weeks.
Other Miscellaneous Good Stuff
Not strictly related to UX, Marketo announced a few other improvements in the UX session, which are mainly self-explanatory.
- Add a CC Contact to Email Sends
- Continuous Audience Sync for AdBridge: The existing AdBridge integration is pretty lame, requiring manual intervention. With continuous sync, it becomes much more useful.
- Secure Tracking Links in Emails
- Native Form Recaptcha Integration
The Need for More Powerful Analytics within Marketo
As I’m sure you’ve heard by now, Marketo purchased Bizible, the most significant acquisition in its history. Both a strategic and bold move, the addition of Bizible transforms what was previously a weak area of the Marketo platform into an area of strength.
When I first became a Marketo customer, I expected (perhaps naively) that Marketo would have a basic level of digital analytics built in, similar to Google Analytics. Unfortunately, this capability doesn’t exist with out-of-the-box in Marketo, a sore spot for many new customers.
While it’s possible to build, there’s a lot of heavy lifting required — custom JavaScript, form modifications, and many programs to track activities at the level of granularity you want. And adding to user pain, Marketo’s standard reports are just that — basic and not very customizable, limiting the ability to report on the data you capture.
Marketo does offer other advanced reporting solutions, but neither provide the full-featured marketing analytics that many companies need.
Advanced Reporting (a.k.a RCE to old-timers) offers some very useful pivot-table style analysis, but this area of the product has been unimproved for years, has limited customizability (for example, you are confined to a single multi-touch attribution model), and is very slow on large data sets.
Then there’s the new Marketing Performance Insights (MPI) tool, which seems more like a role-based dashboard for easy reporting on a selective group of KPIs - very useful, but not a full-featured marketing analytics solution.
The Significance of the Bizible Acquisition
Marketo can now justifiably claim a leadership position in marketing performance management. Marketo customers who adopt Bizible gain immediate access to better data and better reporting — and with greater ease. Bizible offers the following advantages:
- Channel Tracking: Bizible is the only attribution tool I’m aware of that captures attribution data on the front end. It tracks digital channels out-of-the-box using a Google Analytics-style taxonomy that is familiar to almost all digital marketers.
- It “Just Works”: Based on the half-dozen Bizible implementations I’ve participated in, the time-to-value is remarkably short. You can start collecting attribution data within a day by installing a managed package and placing a simple script on your web properties. A basic install requires no complex coding, no updates to forms, and there's no need for hundreds of attribution programs or campaigns.
- Flexibility and Customizability: Bizible easily accommodates more complex requirements via multiple attribution models, ranging from simple to completely custom. And, you can even view all your Bizible data in a warehouse and integrate it within a broader business intelligence infrastructure.

Screenshot of Bizible's new "Discover" interface, also announced at Summit.
Bizible’s Impact on Marketo Customers
Will the acquisition of Bizible be an analytics game-changer for Marketo or another potentially-useful product add-on that is used by a relatively small percentage of the customer base? The answer, I believe, will primarily depend on cost.
At present, Bizible pricing is reportedly remaining about the same, which means there’s little immediate value for Marketo customers. Organizations interested in using Bizible will continue to do so with the only difference being where you send your payment.
However, if Marketo introduces a pricing model that makes acceptance a no-brainer — perhaps generous license discounts for Bizible adopters in exchange for longer overall Marketo contract lengths — then we might see a vast base of Marketo + Bizible users emerge. There's also the possibility for tighter integration between the two platforms, of course.
AI Enhancements
Artificial Intelligence (AI) is the trend of the year, and Marketo is proactively responding. Marketo’s AI upgrades extend beyond a single product and include embedding machine-learning capabilities into an increasing number of areas across the platform. Current and planned features help users to find perfect customers (ICP Marketing), expand campaign audiences (AudienceAI) and enhance content relevance for customers based on prior content consumption patterns and topical interest. (ContentAI). Let’s take a deeper look at each one.
ICP Marketing
What it is: ICP (Ideal Customer Profile) helps you understand the audience you should be targeting by creating a profile of your “perfect” customer. Under the hood, it will be powered by Mintigo. With ICP, you’ll be able to feed a set of customers to analyze (either a smart list or static list) into a predictive model, which will then surface a set of customer attributes. After creating the model, you can fine-tune it, suppressing attributes that you believe are irrelevant or noise by assigning them a lower weighting. Finally, once your profile is defined, the model can assign your accounts a letter grade from A-D depending on how closely they match your ICP which also improves targeting and ABM prioritization.
What does it mean for customers? This type of look-alike profiling is already commonly available from predictive vendors, including Mintigo. It’s unclear if ICP introduces any capabilities that aren’t currently available from predictive vendors, and if a separate Mintigo subscription will be required. However, it’s possible that ICP represents a move to tighter native integration — perhaps one that doesn’t consume REST calls — not to mention other benefits that aren’t available with a third-party deployment. At this stage, we don’t have enough information to be sure.
AudienceAI
What it is: While ICP Marketing focuses on defining the ideal customer for your business, AudienceAI goes a level deeper to help you discover look-alike audiences at the program level. To begin, identify your audience for a campaign. AudienceAI will then suggest similar records within the database to consider, charting attribute similarities between the original and expanded audience. After you run the campaign, reports will provide a performance break-out between the original and extended audience, allowing you isolate and analyze the results as well as qualify the net lift received.
What does it mean for customers? Like most things AI, I suspect this feature is garbage in/garbage out, meaning that if your campaign is poorly targeted in the first place, the AudienceAI suggestions will be limited or even flawed. I also wonder if you can place overriding constraints on the expanded audience. For example, you probably don’t want to invite North American prospects to your event in the Netherlands, no matter how similar they are in other respects. That being said, if you are following engagement marketing best practices and sending carefully targeted messages to smaller segments, this could be a beneficial way to expand the reach of your campaigns without sacrificing relevance.

ContentAI
What it is: ContentAI is a rebranded amalgam of predictive web content (an outgrowth of real-time personalization) and predictive email content. The feature will crawl and index your web content and then display it in defined widget areas on your website or in emails based on user interest and content consumption patterns.
What does it mean for customers? ContentAI is not a new Marketo feature, but it did receive renewed emphasis at Summit. Expect it to be promoted widely in the coming year.
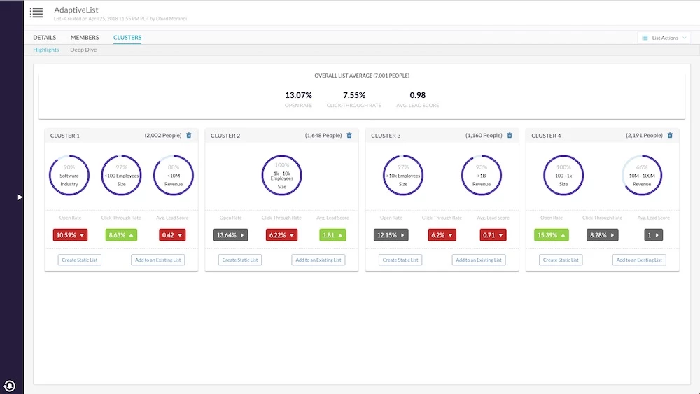
***Updated*** AI Lists
What it is: AI lists will automatically analyze the membership of a static list and provide insights on its members. Clicking on the "Clusters" button under list actions will initiate the analysis.

Marketo will give access to a number of characteristics that you can evaluate when looking for similarities and the ability to exclude some that might not be relevant.

After the analysis is complete, Marketo will display a list of "clusters," which are populations in the list membership that Marketo has grouped together based on common characteristics.

You can then go into each cluster and see details about what makes them similar.

What does it mean for customers? AI lists is an interesting addition, providing access to the intelligence of machine learning directly within the Marketo UI. This feature could enable marketers to better understand their audiences, surface interesting segments they hadn't considered before, build better targeted campaigns, and improve personalization.
It would be nice to see a broader range of attributes available for the cluster analysis, as I can imagine there will be important business-specific traits that companies would want to include.
Fully Adaptive Campaigns
The ultimate vision for AI in marketing automation encompasses fully adaptive campaigns and the ability to pre-select a person’s next touch automatically across multiple channels. We’ve heard this concept before at both Summit 2016 and 2017. Are we any closer to fruition? Perhaps, although I expect it will be several years before it becomes a reality, given the complexity of the task.
Sales and Marketing Alignment
As mentioned earlier, ToutApp is being rebranding as “Marketo Sales Engage” (MSE) with tighter integration to the Marketo platform. What can you expect?
Live Feed
MSE features a “live feed” of recent updates relevant to sales. Essentially, a salesperson can dock this feed at the side of their screen and see real-time updates of new prioritized leads, lead actions across web and email, and other sales and marketing touches. Think of it as a revamped “Best Bets” view from Marketo Sales Insight (MSI) except in a better container.
Playbooks
MSE also includes the ability for sales to put marketing leads into automated nurtures (called “Playbooks”) as well as assistance in writing semi-personalized, templated emails.
What does it mean for customers?
One of the challenges I’ve perceived with the ToutApp acquisition is that there hasn’t been a compelling reason for users of competing solutions in the category to make a switch.
However, the introduction of a consolidated live feed that includes both sales and marketing data in one place is intriguing. Data disintegration is frustrating to sales; they need a simple, clear place to get all their insights. Pitching MSE as a master sales enablement tool may be a key selling point, especially if Bizible touchpoint data is integrated. Looking ahead, MSE could also be the natural successor to the aging MSI product, which has been stagnant for years. Perhaps existing MSI seats could be swapped for MSE licenses? Just an idea, Marketo.
Platform Scale and Performance Improvements
For many years, Marketo’s platform has been on an extended journey to increase the scale and performance of its underlying platform, dating back to the Orion Project in 2016. In Q1 2018, we saw the launch of “Campaign V2,” intended to improve the speed of trigger execution. The rollout is underway now, continuing throughout the year.
Immediately following on the heels of Campaign V2, “Campaign V3” is also in the works, designed to improve the speed of batch campaign execution. In practical terms, this means that (for example) if you send an email to 1 million people, that audience will be chunked up and processed in parallel, enabling your emails to deliver significantly faster.
Campaign Performance Troubleshooting
Marketo is also shifting campaign control into the hands of the user with the goal of improving campaign performance. Features announced:
- Campaign priority control: Allows the user to determine the priority of campaigns without the use of hacks to game the system. The engine will also automatically boost priorities of flow steps that are lingering in the queue.
- Visualize campaign relationships: Complex campaign interrelationships (especially when using the Request Campaign flow step) can be challenging to visualize. Marketo plans to introduce a visual tool to see these relationships better, which one PM compared to a “transit map.”
- Identify Campaign Hotspots: This sounds like an auditing tool that will allow you to zoom in on “expensive” flow steps and identify problems that are slowing down the system. Common culprits are flow steps with many conditional choices; with the campaign hotspots tool, you’ll know for sure.
CRM Integration
We all know, a smooth CRM integration is essential and have experienced the pains when it is not. These CRM-sync improvements may seem obscure, but they will make life significantly easier for companies with complex environments or who are migrating to a new CRM.
- Disconnect and reconnect CRM: Traditionally, CRM integration via a native connector has been permanent. Integrating with a different CRM using a native connector required migrating to a new Marketo instance, a painful and costly process. With this new tool, you’ll be able to disconnect your instance and reconnect to your new CRM safely.
- Custom timestamp for sync: Currently, the Salesforce (SFDC) integration looks at the standard SystemModStamp field to determine whether a record has changed and if syncing is necessary. The system has its flaws as some SFDC organizations are connected to external systems that generate a lot of noisy updates. Marketo’s new feature would allow admins to specify a custom ModStamp field controlled by custom business logic, to ensure the sync only inspects records that have a meaningful change.
- Sandbox refresh support: If you have a Marketo sandbox integrated with a Salesforce sandbox, you know refreshing the SFDC sandbox can cause problems. The good news: Marketo is actively addressing this use case to provide better support in the future.
LaunchPoint Integrations
LaunchPoint is growing up! Expect the integration ecosystem to mature in some very significant ways, bringing Marketo closer to a Salesforce AppExchange-style environment — all welcome changes for LaunchPoint integrators and their customers. What will the updates address?
- One-Click Installs: LaunchPoint partners will be able to configure a package of configuration changes in a partner sandbox environment and package them together. LaunchPoint customers will then be able to easily install this managed package into their instance, immediately creating all required fields, objects, and other configuration changes. The net result? This enhancement will greatly reduce the time-to-value for LaunchPoint partner and customer integrations.
- Partner Flow Actions: Partner Flow Actions (PFAs) provide an easy way for integrators to create new first-class actions into your arsenal of flow steps. They are essentially nicely branded webhooks you can insert into a LaunchPoint package to remove the complexity and expose the configurability in the familiar flow canvas of a smart campaign. For example, instead of configuring a webhook to send a physical gift item to a prospect, you can now use the “Send PFL Item” flow — a much more user-friendly step for most users.

- Partner Triggers/Filters: This feature functions the same as a PFA but for triggers and filters.
Summary
The Marketo product team has a lot to juggle. Scaling the platform for enterprise use, paying off technical debt, keeping on top of the latest trends, aligning the roadmap with revenue goals, and keeping a (sometimes demanding) group of power users happy — it’s not easy to balance those priorities.
For long-time customers, there’s much to celebrate in this roadmap. Marketo Sky, once it has its kinks ironed out, will deliver greater productivity and also hopefully increase the velocity for future improvements. Platform enhancements are a rising tide that lifts all boats. And a more mature LaunchPoint ecosystem is vital because it will continue to crowdsource innovation to the many smart integration partners building on the platform. All that’s good stuff.
On the other hand, many of the other new features just announced may seem tantalizingly out-of-reach for customers who can’t afford big increases in contract value to get shiny new toys. Long-time users regularly voice concerns about the percentage of new features that appear as paid add-ons as opposed to improvements to the core product.
Marketo needs to pursue a balanced strategy, and it’s a delicate negotiation between delighting passionate customers who use Marketo daily and want it to improve continually vs. introducing new product lines that support Marketo’s ongoing growth.
What’s your reaction to this year’s roadmap? Please chime in with your thoughts!
(Cross-posted from the Perkuto blog. For a retrospective of previous Summit product discussions, see our posts from 2015, 2016, and 2017.)