Capturing AJO Unsubscribe link click | Community
Skip to main content
Level 2
September 16, 2025
Question

Capturing AJO Unsubscribe link click

  • September 16, 2025
  • 2 replies
  • 383 views

Hello all,

 

Does AJO one click opt-out link click counts towards the OOTB Click/CTR  metrics ?

2 replies

SatheeskannaK
Community Advisor
Community Advisor
September 17, 2025

@dn1191 one click opt-out won't count towards the OOTB clicks; rather, it will be attributed to Unsubscriptions metrics in the reporting.

Thanks, Sathees
DavidKangni
Community Advisor
Community Advisor
September 17, 2025

Hi @dn1191 ,

 

It's depending on your configuration.

  • If the opt-out is set up as External Link then it will show in the metrics as clicks 

 

  • If the opt-out is set up as External Opt-out or One Click  then it will show as Unsubscribes with the reason opt-out or direct opt-out (please check enumeration)

Thanks,

David

David Kangni
DN1191Author
Level 2
September 17, 2025

Thank you both for your response @davidkangni @satheeskannak. Appreciate that!

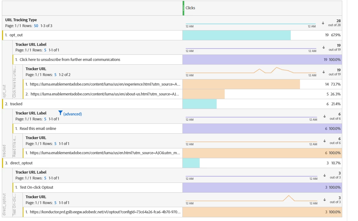
I was digging a bit deeper into this using Journey report and CJA dashboard report. I have configured an email template with three type of links -  an external opt-out link, an external link, and a one click opt-out link. (Same order as in the screenshot below.)

After hitting these links from the email I received, below is the Click (OOTB) count for each of these from the journey report.

Also, tried pulling other dimensions on CJA for these links like the tracking url, url type(OOTB) to compare it against journey report.

optout - is the external opt-out, tracked - is the external url and direct opt-out is the one-click optout. This seems to me like the OOTB Clicks is the sum of clicks on all different type of links.

 

Also observed that my unsubscribe count on the report is just 3 that means this is only from One-click optout and not from External optout.

Please let me know your thoughts.

 

 

Sukrity_Wadhwa
Community Manager
Community Manager
October 17, 2025

Hi @davidkangni@satheeskannak,
Can you please help @dn1191 further with their query?

Thanks!

Sukrity Wadhwa